COSEVI – Panel de Análisis de Mortalidad Vial
Análisis interactivo usando Streamlit, Python y datos abiertos de la API oficial de COSEVI.

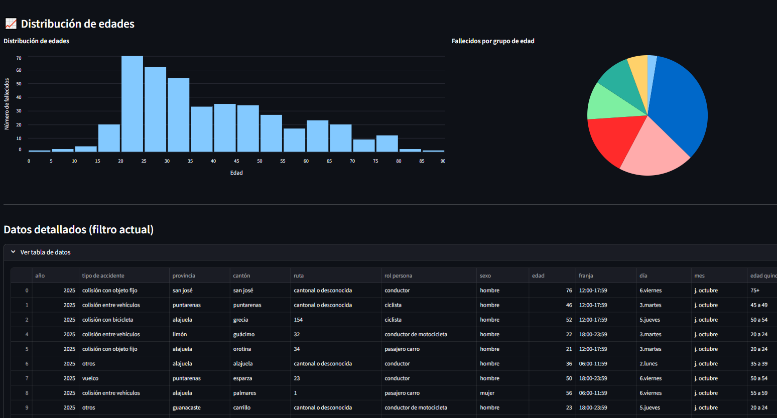
Objetivo
Explorar patrones de mortalidad vial usando datos públicos, con filtros avanzados para darle a un enfoque claro.
Rol
Desarrollo del ETL, visualización, diseño del dashboard e integración con Streamlit.
Tecnologías
- Python
- Pandas
- Streamlit
- Altair
- Next.js
Estado
Dashboard funcional y publicado.